Храним резервные копии в S3. Практическое руководство
Введение
Кибер Хранилище — это наша программная СХД, которую можно развернуть на базе стандартного серверного оборудования — серверов х86 любого производителя и любой производительности. Кибер Хранилище поддерживает гибкое масштабирование, до четырех пулов хранения данных, настраиваемую отказоустойчивость и георепликацию. Продукт можно использовать для размещения блочных, файловых и объектных данных, а также в качестве хранилища резервных копий.
В этом обзоре мы рассмотрим использование Кибер Хранилища как целевого хранилища для резервного копирования через шлюз Backup Gateway (BGW). Расскажем, как включить сервис хранения резервных копий, доступный в Кибер Хранилище. Затем продемонстрируем подключение хранилища к Кибер Бэкапу, а также рассмотрим несколько операционных сценариев — мониторинг хранилища, добавление и освобождение дисков хранилища.
Хранение резервных копий
Процесс хранения резервных копий, создаваемых СРК Кибер Бэкап и сервисом Кибер Бэкап Облачный состоит из следующих шагов:
1. СРК или сервис передает резервные копии в программно-определяемое Кибер Хранилище
2. Шлюз BGW принимает резервные копии на стороне Кибер Хранилища
3. Резервные копии могут быть размещены во внутреннем кластере хранилища либо переданы во внешние хранилища: NFS или S3

Как настроить сервис хранения резервных копий
Сервис хранения резервных копий реализован с помощью шлюза Backup Gateway, который соединяет Кибер Бэкап и Кибер Бэкап Облачный с целевым хранилищем. Целевое хранилище может быть одним из следующих:
- Кластер Кибер Хранилища. Данный тип позволяет размещать резервные копии локально, в хранилище, которое настроено в данном кластере, Избыточность данных обеспечивается собственным алгоритмом. Избыточность за счет репликации не поддерживается
- Том NFS. Появляется возможность хранения резервных копий на внешних томах NFS, реализованных с помощью сторонних решений. Кибер Хранилище не обеспечивает избыточность данных поверх томов NFS. В зависимости от реализации тома NFS могут обеспечивать собственную аппаратную или программную избыточность.
- Публичное облако. Можно размещать резервные копии в выбранном облачном сервисе. Хранение резервных копий в облаке увеличивает задержку запросов данных и снижает производительность системы. Резервные копии представляют собой «холодные» данные, к которым обращаются редко, но они должны быть немедленно доступны при обращении. Следует выбирать классы хранилищ, предназначенные для долгосрочного хранения редко используемых данных.
Предположим, что у нас уже развернут сервис S3. На его основе создадим сервис хранения резервных копий. В панели администратора Кибер Хранилища перейдем в раздел «Инфраструктура», далее — «Сети» и включим трафик типа «Backup (ABGW) public». Это позволит обеспечить внешний обмен данными с агентами Кибер Бэкапа через TCP-порты 40440 и 44445, которые будут открыты.

Далее, в разделе «Сервисы хранилища» выберем «Резервные копии» и нажмем «Создать резервное хранилище». Далее, на экране «Создать резервное хранилище» необходимо указать ряд параметров:
- Место назначения резервных копий. Выбираем один из трех доступных вариантов — см. выше.
- Серверы. Выбираем серверы, которые будут являться конечными для резервных копий из Кибер Бэкапа или Кибер Бэкапа Облачного. Для обеспечения высокой доступности и масштабируемости хранилища следует выбрать несколько серверов.
- Политики хранения. Выбираем режим избыточности, уровень хранения и область отказа. Чтобы воспользоваться высокой доступностью, следует выбрать любой режим, кроме «Без избыточности», и любую область отказа, кроме «Диск».
- DNS. Указываем внешнее доменное имя для резервного хранилища. Необходимо убедиться, что на каждом сервере, который будет добавлен в кластер резервного хранилища, открыт TCP-порт 44445 для исходящих соединений с Интернетом, а также для входящих соединений с продуктами резервного копирования Киберпротект. Агенты резервного копирования будут использовать доменное имя и порт для загрузки данных резервного копирования. Данные DNS, представленные в этом разделе, могут использоваться для настройки доступа.
- Учетная запись. В зависимости от выбранного варианта хранилища указываем учетную запись и пароль для сервера управления Кибер Бэкапа или Кибер Бэкапа Облачного или данные для доступа к внешнему облачному сервису.
После проверки введенных данных нажимаем «Создать» и дожидаемся завершения создания хранилища резервных копий.

Следующий шаг — подключение хранилища резервных копий к системе резервного копирования.
Подключение к системе резервного копирования
После того как сервис хранения резервных копий настроен, его необходимо подключить в Кибер Бэкапе. Для этого перейдем в консоль сервера управления Кибер Бэкапа, далее — раздел «Настройки», выбираем «Узлы хранения». Добавляем ранее созданное хранилище.
Теперь укажем агента защиты, который выполнит обзор нового хранилища.
После этого перейдем в раздел «Устройства» выберем объект защиты. Укажем защищаемые элементы и укажем место сохранения резервной копии.
Выполним резервное копирование и проверим наличие резервной копии в нашем хранилище.
1. Войдите в веб-консоль Кибер Бэкап как администратор организации или отдела.
2. Перейдите в раздел «Настройки», выберите «Узлы хранения».
3. Добавьте ранее созданное хранилище.

Далее:
1. Укажите агента, который будет выполнять обзор хранилища.
2. После этого перейдите в раздел «Устройства» и выберите объект защиты.
3. Выберите защищаемые элементы и укажите место сохранения резервной копии.

4. Укажите другие параметры плана защиты.
5. Нажмите «Применить» для создания резервной копии.
6. Резервная копия будет сохранена в сервисе Кибер Хранилища.

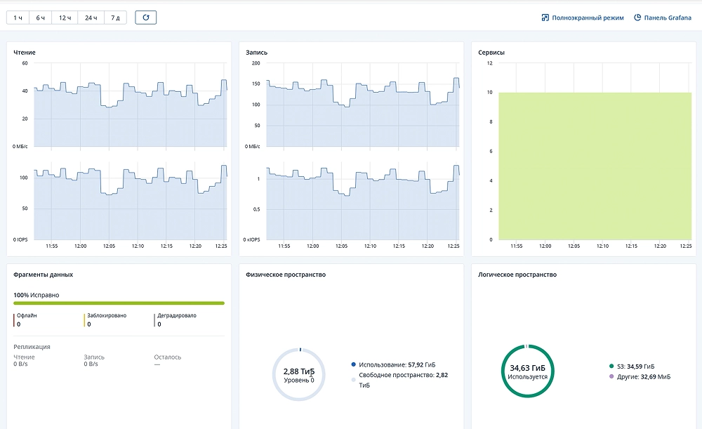
Мониторинг хранилища резервных копий
После создания хранилища резервных копий его состояние можно отслеживать двумя способами — с помощью панели «Сводка» или на панели Grafana.
Панель «Сводка»
Панель «Сводка» доступна в панели администратора Кибер Хранилища в разделе «Сервисы хранилища > Резервное копирование > Сводка». На диаграммах отображается следующая информация:
- Количество и доступность серверов в кластере хранилища резервных копий.
- Активность чтения и записи для сервисов хранилища резервных копий по времени.
- Скорость георепликации и объем данных, которые еще не реплицированы.
- Время, потраченное на обработку запросов от агентов резервного копирования к хранилищу.

- Для отслеживания состояния и производительности серверов хранилища резервных копий доступны следующие данные:
- Загрузка ЦП и использование ОЗУ.
- Количество успешных и неудачных запросов на присоединение в секунду.
- Количество запросов на чтение и запись в секунду.
- Объем данных, считываемых или записываемых в хранилище резервных копий в секунду.
- Время, потраченное на обработку запросов.
Расширенный мониторинг с помощью Grafana
Расширенные средства мониторинга кластера Backup Gateway доступны в панели администратора Кибер Хранилища в разделе «Мониторинг > Обзор». Далее следует нажать «Панель Grafana». В отдельной вкладке браузера откроются предварительно настроенные панели Grafana, две из которых посвящены Backup Gateway.
Панель «Сведения о Backup Gateway» предназначена для низкоуровневого устранения неполадок службой поддержки. Для мониторинга отдельного узла, клиентского запроса, файла и операции ввода-вывода выберите их в раскрывающихся меню выше. На панели можно убедиться, что диаграмма «Неактивность цикла событий» пуста. Если это не так, то Backup Gateway на этом узле испытывает неполадки, и проблему необходимо исправить.

Масштабирование: добавление и освобождение дисков
Расширение пространства для хранения резервных копий
Для расширения объема и для обеспечения высокой доступности и масштабируемости хранилища в него можно добавить дополнительные серверы. Для этого:
1. Перейдите на экран «Сервисы хранилища > Резервные копии > Серверы»
2. Нажмите «Добавить сервер».
3. Выберите серверы для присоединения к кластеру хранилища резервных копий и нажмите «Добавить».

По окончании операции мы увидим, что общий объем физического пространства сервиса увеличился.
Освобождение диска хранилища
В процессе эксплуатации хранилища может потребоваться высвободить один из используемых дисков. Для этого:
1. Перейдите на экран «Сервисы хранилища > Резервные копии > Серверы».
2. Щелкните по нужному серверу, а затем на правой панели сервера нажмите «Освободить».
3. Нажмите «Освободить» в окне подтверждения.

5. После этого диск можно извлечь из сервера.
Хранилище резервных копий остается в рабочем состоянии, пока в нем есть хотя бы один сервер.
Попробуйте сами
Вы можете самостоятельно познакомиться с возможностями Кибер Хранилища. У нас на сайте можно скачать пробную версию продукта, а также ознакомиться с документацией.
Кибер Хранилище можно развернуть и посмотреть даже на ноутбуке, но для более серьезного знакомства лучше использовать серверные платформы. Изучение возможностей продукта можно начать, развернув его на одном сервере — в этом случае доменом отказа будет диск.
Заключение
Кибер Хранилище предоставляет корпоративным пользователям готовое, масштабируемое и отказоустойчивое решение для хранения резервных копий на стандартном серверном оборудовании x86. Благодаря интеграции шлюза Backup Gateway (BGW) с продуктами Кибер Бэкап и Кибер Бэкап Облачный, вы получаете единый контур управления как локальными, так и облачными резервными копиями.